Согласно тому, что существует инструкция по эксплуатации вентиляционных установок, исходя из которой, агрегатам и воздуховодам требуется профилактический ремонт и обслуживание, существуют определённые сроки для выполнения тех или иных видов работ.
При этом также следует учитывать вид вентиляции, которая может быть:
- вытяжной,
- приточной,
- приточно-вытяжной.

Профилактика вытяжного зонта
Эти виды в свою очередь тоже делятся по типам, как-то:
- общая,
- местная,
- естественная,
- механическая (с электроприводом).
Мы расскажем вам о положенных сроках, способах, видах и типах, а кроме того для вас есть видео в этой статье.
Многое о вентиляции
Примечание. Вид и тип вентиляционного устройства напрямую влияет на степень загрязнения воздуховодов, а также на то нужно ли обслуживание механической части (для вытяжек и обдувов).

Приточная вентиляция местного типа
Приточный вариант вентиляции указывает на то, что чистый (холодный, тёплый) воздух только поступает в помещение по трубопроводу, а его отток происходит естественным путём — через открытые окна, двери и различные неплотности в примыканиях тех же окон и дверей.
В таких случаях избыточное давление не грозит — это может произойти только в специализированных плотно закупоренных помещениях, но там для этого предусмотрены отводные каналы. Приток воздуха может осуществляться в общем порядке на всю площадь комнаты или цеха, но может также быть направленных на определённое место, как на фото вверху, что более экономно по затрате энергоресурсов.

Вытяжные зонты
По внешнему виду системы вытяжки и обдува местного назначения очень похожи между собой — те же трубы и те же зонты, только вот движение воздушного потока там происходит в прямо противоположных направлениях.
Всасывающие устройства, впрочем, как и обдувочные, как правило, имеют электропривод, побуждающий к циркуляции воздушного потока. Местные вытяжки используются в основном на производственных предприятиях для сбора вредных газов и неприятных запахов.

Приточно-вытяжной блок
Приточно-вытяжная вентиляция может быть механической (с электроприводом) и естественной — последний вариант знаком каждому, так как его используют в многоэтажных жилых домах, офисах, магазинах, лечебных учреждениях и предприятиях. Естественный воздухообмен по системе шахт и каналов может также разбавляться вытяжными вентиляторами локального типа, например, вы такие можете встретить в санузлах жилых домов.
Сроки профилактики и виды выполняемых работ
Что нужно делать каждый год

Техническое обслуживание системы
Что нужно делать раз в полгода
Что нужно делать раз в квартал

Клапаны вентиляции
Что нужно делать каждый месяц

Круглый воздуховод
Механическая вентиляция
Примечание. Ниже мы рассмотрим основные типы механической вентиляции, которые, в отличие от установок естественного воздухообмена, больше всего нуждаются в обслуживании. Циркуляция воздуха принудительным путём осуществляется либо с помощью крыльчатки, вращаемой электродвигателем, либо с помощью эжектора (окончательный эффект практически одинаковый, хотя цена разная).
Приточная

Схема приточного устройства
Система приточной вентиляции в большинстве случаев из воздухозаборного устройства, которое также называют воздухоприёмником (1), он устанавливается с наружной стороны здания (обычно, на крыше), но при этом для него подыскивают место, где наиболее чистый воздух.
В помещение воздух транспортируется воздуховодом, обозначенным на схеме цифрой 2 — их изготавливают из кирпича, бетона, смеси шлака и алебастра, а также металла и пластика. От пыли воздушный поток очищается при помощи фильтра (3).
Чтобы в зимнее время года в помещение не попадал сильно охлаждённый воздух, его пропускают через калориферы (4), где в качестве теплоносителя обычно используют горячую воду и пар, но также практикуется применение электрокалориферов. Воздушный поток побуждает передвигаться центробежный вентилятор (5).
Цифрой 6 обозначена насадка с приточным отверстием, через которое воздух попадает в помещение — это может быть локальная или развёрнутая подача (местная или общая вентиляция), которая регулируется с помощью задвижек или дроссель-клапанов, находящихся на ответвлении воздуховода в воздухоприёмнике.
Для вентиляторов, калориферов и фильтров, как правило, обустраивается рабочая камера — они должны находиться в одном помещении, как этого требуют правила эксплуатации вентиляционных установок.
Транспортируемый воздух подаётся в рабочее пространство в зону не более двух метров высотой — это соответствует человеческому росту, следовательно, позволяет дышать чистым воздухом. На выходе устанавливают глушитель шума вентиляционных установок, чтобы выходящий поток не раздражал слух посторонними звуками.
Вытяжная

Схема вытяжного устройства
Для вытяжного устройства необходимы насадки с вытяжными отверстиями (на рисунке они обозначены цифрой 7), через которые из помещения отсасывается воздух, крыльчатки, вращаемой электродвигателем (5) и каналов для транспортировки воздуха (2).
Цифрой 8 на схеме обозначено фильтрующее устройство для очистки потока от газов и пыли, но фильтры устанавливают лишь в тех случаях, если концентрация загрязнения в выбрасываемом в атмосферу воздухе превышает нормы для определённого участка (жилой район, загородная территория, горы). Сами устройства для выброса (9) следует устанавливать на 1-1,5м выше конька или верхней части ската крыши.
Когда задействуется вытяжная вентиляция, то чистый воздух проникает в помещение через двери, окна форточки или специально оборудованные отверстия и сквозь неплотности соединений конструкции (те же окна и двери). В некоторых ситуациях система такого воздухообмена может стать существенным недостатком в обустройстве объекта — в помещении могут образовываться сквозняки, что, в свою очередь, сказывается на здоровье человека.
Приточно-вытяжная

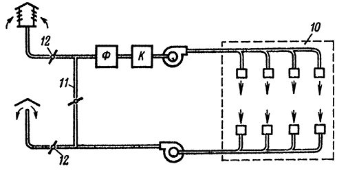
Схема приточно-вытяжного устройства
Наиболее функциональной можно назвать приточно-вытяжную вентиляцию, принципиальную схему которой вы видите на верхнем изображении. Здесь собраны воедино два типа оборудования, которые обеспечивают равномерную циркуляцию воздуха в помещении вне зависимости от температуры воздуха на улице.
Место расположения зонтов/щелей для обдува и вытяжки определяется в соответствии с производственной необходимостью конкретного цеха или общественного здания.
С наружной стороны здания необходимо определить место для забора воздуха и главным фактором при его выборе служит направление ветра — его монтируют с наветренной стороны от насадок для выброса с минимальным расстоянием 8м, а также подальше от сторонних источников загрязнения.
Если на приточно-вытяжное оборудование оснащено рециркуляцией, то тот воздух, который отсасывается вытяжкой (10) из помещения полностью или частично опять возвращается в это же помещение через приточную систему.
Система рециркуляции обеспечивается за счёт соединения притока и вытяжки воздуха специальным воздуховодом, отмеченным на изображении цифрой 11. Но вторичный поток не поступает произвольно — его можно регулировать с помощью клапана, который обозначен цифрой 12.
Примечание. Использование в различных зданиях системы приточно-вытяжной вентиляции с рециркуляцией позволяет экономить на отоплении зимой и на его кондиционировании летом.
Но для рециркуляции позволительно использовать вторичный воздух не в каждом случае, а лишь тогда, когда там отсутствуют вредные вещества, во всяком случае, они должны быть не более 4-го класса опасности и не превышать концентрацию 0,3 qпдк. Также использование системы рециркуляции недопустимо, если в помещении присутствуют неприятные запахи, а более того — болезнетворные микробы и вирусы, которые не поддаются фильтрации.
Вентиляторы
Примечание. Для принудительного перемещения воздуха по каналам при потерях давления не более 1500кгс/м2 используются воздухонадувные машины или вентиляторы.

Типы вентиляторов по принципу работы: а) осевой; б) центробежный; в) центробежный низкого давления; г) диаметральный
Наиболее простой, это осевой вентилятор, который представляет собой крыльчатку, расположенную непосредственно в воздуховоде — попадаемый туда воздух перемещается наклонными лопастями по оси канала. В бытовой сфере вы можете видеть их на кухонных вытяжках.
Для больших объёмов перекачки воздуха осевые конструкции не используются из-за малой мощности — здесь уже можно встретить более сложные системы с опрямляющими аппаратами. Алюминиевый профиль для вентиляционных установок такого типа, применяемый для монтажа значительно облегчает всю конструкцию, что, в свою очередь делает установку оборудования более дешёвой.
Заключение
Если вы хотите произвести профилактическое обслуживание вентиляционной установки своими руками, то, в первую очередь, вам следует обращать внимание на рекомендации фирмы, которая занималась монтажом. Также вы можете согласовать работы в соответствии с инструкцией для вентилятора, которая выдаётся заводом-изготовителем.